Krátké neustálé sekání u her s DirectX 12 a velmi náročných her.

A vše kolem nich…
(tipy na hry zdarma, dojmy, novinky..prostě vše co vás napadne)

Moderátoři: beather, Mods_senior

Hendricks
nováček
Příspěvky: 1
Registrován: květen 24
Pohlaví: Muž
Stav:
Offline

Krátké neustálé sekání u her s DirectX 12 a velmi náročných her.

Příspěvekod Hendricks » 16 kvě 2024 19:38

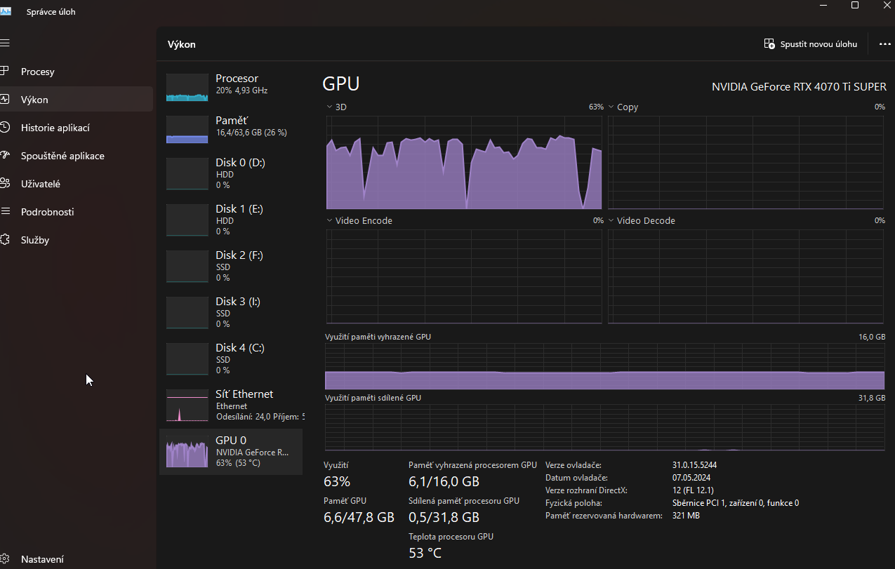
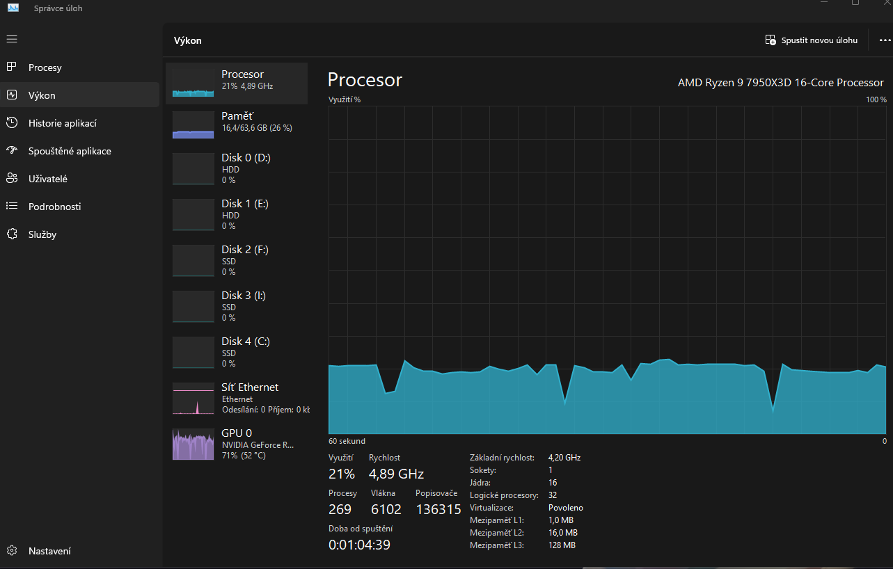
Dobrý den, potřeboval bych urgentě pomoct a už si vůbec nevim rady. Koukal jsem na jaký koliv návod ale nic nepomohlo. Přesněji řečeno: problém se prvně naskytl u hry: Tekken 8 pak Ghost of Tsushima pc a dalších her kde si zapnu DirectX 12. Když zapnu hru na nastavené HW specifikace grafiky dle hodnot podle kterých by můj pc měl hru vpohodě zvládnout bez problémů tak se po čase stane že asi po 20 minutách se začne hra sekat a to ve stylu jako že se začne sekat na 3 sekundy pak jede vpohodě a pak asi po 10 sekundách se začně zase sekat na 2-3 sekundy a zase jede vpohodě... a takhle to jede dokolečka než hru vypnu a musim počkat tak cca 30minut a pak jede zase hra vpohodě na 20 minut. Jak problém vypadá mužete vidět i na grafech od správce úloch jak procesor a grafika mají výchilky jakosi lapavého dechu. Mimo to v Gforce sledování počítače pro fps se zas ukazuje že hra jede vpohodě a při okamžiku sekání se vyjede do vysokých hodnot průměrná latence počítače. Pokud to půjde vše by mělo být v příloze. Drivery + windows update a Bios se snažim mít stále aktuální. Zkoušel jsem i pohrát si s nastavením grafiky ve hře ale na nic nemá vliv to že se to začne sekat tak či tak. Jinak muj pc je:AMD RYZEN 9 7950X3D, AORUS GF RTX 4070TiSUPER, G.SKILL 64gb, SEASONIC Platinum 850W, AORUS B650 PRO AX, 34" MSI MAG 341CQP OLED + 990 PRO m2 2x 1TB + 11fans.Děkuju za odpověď a vyřešení problému.
GhostOfTsushima_N6ArEMUsOM.jpg
Fotka 1
GhostOfTsushima_FWcaavKC8B.jpg
Fotka 2
NVIDIA_Share_0ERTfTRm0Z.png
Fotka 3
NVIDIA_Share_AE8ZhHjCzr.png
Fotka 4

Reklama
  • Mohlo by vás zajímat
    Odpovědi
    Zobrazení
    Poslední příspěvek
  • Neustálé scrollování
    od krystofb » 23 pro 2024 11:35 » v Vše ostatní (sw)
    0
    3775
    od krystofb Zobrazit poslední příspěvek
    23 pro 2024 11:35
  • sekání, trhání CS2...
    od Elbeckho » 06 úno 2025 20:40 » v Hry
    1
    4057
    od Mety Zobrazit poslední příspěvek
    15 úno 2025 09:57
  • Sekání a přehřívání laptopu
    od PokiPoki5PP » 03 říj 2025 19:43 » v Problémy s hardwarem
    2
    2139
    od meda2016 Zobrazit poslední příspěvek
    03 říj 2025 21:35

Zpět na “Hry”

Kdo je online

Uživatelé prohlížející si toto fórum: Žádní registrovaní uživatelé a 28 hostů