Pomalé spojení s Googlem

Problémy s internetovými stránkami, internetovým prohlížečem atpod.

Moderátor: Mods_senior

RZLL
nováček
Příspěvky: 17
Registrován: březen 21
Pohlaví: Muž
Stav:
Offline

Re: Pomalé spojení s Googlem

Příspěvekod RZLL » 28 bře 2021 23:43

Tady je screenshot, Google speedtest mi zůstane vždy zaseklý.
XLHU.png

Reklama
Uziv00
Pohlaví: Nespecifikováno

Re: Pomalé spojení s Googlem

Příspěvekod Uziv00 » 29 bře 2021 08:02

Tak tohle na chybu sítě nevypadá...
- zkusit jiný prohlížeč, jak se to bude chovat v něm
- ověřit, zda výkonově ten počítač na přehrávání videí stačí
- ověřit, zda síť je vnitřně v pořádku kopírováním velkého souboru z počítače na počítač - rychlost by měla být mírně pod 100Mbps (přes ten 100Mbit switch). Já pro tento účel používám totalcommander. Pozor na jednotky - tcmd ukazuje rychlost v bajtech, tedy hodnotu musíš vynásobit osmi, abys dostal hodnotu v bitech
107MB.png
rychlost


- stáhni si tcpview: https://docs.microsoft.com/en-us/sysint ... ds/tcpview a seřaď si podle přijatých paketů. Zkus vysledovat, který proces "sežere" nejvíce dat. Je možné, že se stahuje nějaká wokenní aktualizace.
- stiskni Ctrl+Alt+Esc. Spustí se správce úloh. Klikni na Více informací a seřaď procesy dle vytížení procesoru. Zkontroluj, zda tam není proces, který by procesor nadměrně vytěžoval.
- zkus na chvíli vypnout antivirus a firewall. Otestuj.
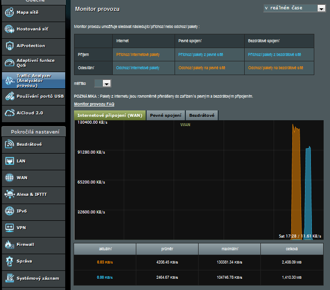
- podívej se na monitor síťového provozu v routeru, zda není využité celé pásmo předtím, než začneš vysílat na jůtrubku (pokud to ten router umí)
TrafMon.png
Traffic monitor

RZLL
nováček
Příspěvky: 17
Registrován: březen 21
Pohlaví: Muž
Stav:
Offline

Re: Pomalé spojení s Googlem

Příspěvekod RZLL » 29 bře 2021 20:19

Jiný prohlížeč nepomáhá.
Na počítači hraju i náročnější hry, takže přehrát video zvládne.
Vnitřní sít je v pořádku, soubory se přenáší tak jak mají. Rychlostí 10MB/s = 80Mbit/s
Vypnout antivir a firewall nepomohlo, výsledek stejný.
Pásmo moc využité není, jen trochu.
A ještě k tomu jsem zaznamenal opravdu pomalé stahování pomocí prohlížečů.
A k tomu TCPView aktuálně žere nejvíce Firefox a Antivir.

Uziv00
Pohlaví: Nespecifikováno

Re: Pomalé spojení s Googlem

Příspěvekod Uziv00 » 29 bře 2021 21:17

Pak se není čeho chytit.
Ještě zkus Ctrl+Alt+Esc, spustí se správce úloh, zde klikni na více informací a zkontroluj zatížení sítě.
Jinak to prožeň sekcí HJT, zda se ti tam neschovává nějaká havěť.
Návod je zde: viewtopic.php?p=24386#p24386
Založ nové téma v sekci HJT, kam dodáš log z HJT.

RZLL
nováček
Příspěvky: 17
Registrován: březen 21
Pohlaví: Muž
Stav:
Offline

Re: Pomalé spojení s Googlem

Příspěvekod RZLL » 29 bře 2021 21:38

Zatížení sítě je opravdu malé.


  • Mohlo by vás zajímat
    Odpovědi
    Zobrazení
    Poslední příspěvek
  • Výpadky spojení Wi-Fi Příloha(y)
    od vasekpetr1 » 24 led 2025 15:38 » v Sítě - hardware
    7
    5200
    od vasekpetr1 Zobrazit poslední příspěvek
    03 úno 2025 10:39
  • Pomalé načítaní Win 11 pro Příloha(y)
    od PARKR » 07 úno 2025 19:22 » v Windows 11, 10, 8...
    4
    3653
    od PARKR Zobrazit poslední příspěvek
    08 úno 2025 09:18
  • Pomalé, žádné nabíjení telefonu Příloha(y)
    od muffin105 » 23 lis 2024 21:37 » v Mobily, tablety a jiná přenosná zařízení
    9
    4616
    od muffin105 Zobrazit poslední příspěvek
    24 lis 2024 14:41

Zpět na “Internet a internetové prohlížeče”

Kdo je online

Uživatelé prohlížející si toto fórum: Žádní registrovaní uživatelé a 10 hostů